Bidev Consulting Logo
À propos
Étude de cas

QualiKorn

Application de contrôle qualité IFS développée pour un industriel agroalimentaire. Remplacement d'un Excel VBA critique en 9 mois.

Agroalimentaire IFS / BRC On-premise 9 mois
Le client

Groupe agroalimentaire international

Un groupe agroalimentaire international spécialisé dans les céréales, mueslis et produits de petit-déjeuner. Le site français assure la production sous marques distributeurs avec des exigences strictes de conformité IFS et BRC.

  • Secteur — Industrie agroalimentaire (céréales, MDD)
  • Certification — IFS Food, BRC
  • Déploiement — On-premise (infrastructure client)
10+
Années de données
historiques migrées
IFS
Certification
niveau supérieur
1
Site de production
France
MDD
Production
Marques distributeurs
Un Excel VBA critique en fin de vie

L'ensemble du contrôle qualité reposait sur un unique fichier Excel VBA développé en interne, accumulant plus de 10 ans d'historique de production.

La situation avant

!

Excel VBA vieillissant

Macros instables, bugs récurrents, risque permanent de perte de données sur plus de 10 ans d'historique.

!

Audits IFS laborieux

Chaque audit mobilisait lourdement les équipes pour extraire manuellement les données de conformité.

!

Aucune traçabilité temps réel

Pas de vue consolidée des contrôles en cours. Les données n'étaient disponibles qu'après saisie complète.

!

Mono-utilisateur

Un seul utilisateur à la fois pouvait accéder au fichier. Bottleneck permanent sur le poste qualité.

Qualikorn — la solution

Suivi des contrôles qualité

Saisie structurée des contrôles par lot, avec validation en temps réel et historique complet.

Exports IFS automatisés

Génération automatique des rapports de conformité pour les audits IFS et BRC.

Dashboards temps réel

Tableaux de bord de suivi qualité accessibles par tous les utilisateurs simultanément.

Traçabilité complète

Reprise de 10 ans d'historique et traçabilité lot par lot avec audit trail intégré.

0
Non-conformité majeure
9 mois
Du cadrage au déploiement
15 min
Temps de reporting qualité
100%
Adoption par l'équipe
Stack technique Qualikorn

Application web Python déployée on-premise sur l'infrastructure du client.

OpérateursSaisie des contrôles
Responsable QualitéValidation, exports
DirectionDashboards, KPIs
▼ ▼ ▼
Qualikorn — PythonApplication web · API REST · Interface responsive
PostgreSQLBase de données · Historique 10+ ans
Serveur On-PremiseInfrastructure client
Exports IFSPDF · Excel · Audit trail
Python
Python
PostgreSQL
On-Premise
Impact mesuré chez notre client agroalimentaire

Avant / Après Qualikorn

Indicateur
Avant (Excel VBA)
Avec Qualikorn
Reporting qualité
2 jours / audit
15 minutes
Accès simultané
1 utilisateur
Multi-utilisateurs
Traçabilité
Fichiers éparpillés
Audit trail complet
Risque de perte de données
Élevé (fichier unique)
Base de données sécurisée
Non-conformités majeures
Risque permanent
0 NC depuis déploiement
Captures de l'application

Captures non contractuelles — interface susceptible d'évoluer.

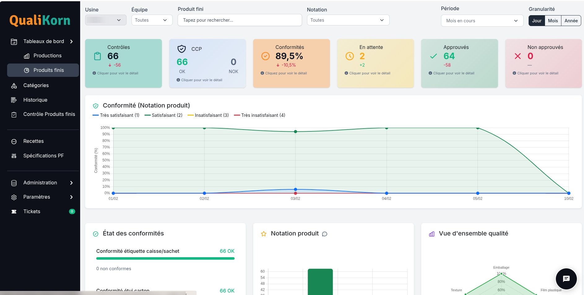
Dashboard qualité — Produits finis
Dashboard qualité Qualikorn — contrôles, conformités, CCP, notation produit
Page d'accueil Qualikorn
Landing page Qualikorn — solution d'analyse et de contrôle qualité
Tableaux de bord & KPIs
Tableaux de bord Qualikorn — indicateurs de production, graphiques interactifs
L'intégration de Qualikorn à notre système de contrôle qualité nous a permis de gagner en réactivité, de limiter les tâches fastidieuses, de centraliser les données et, surtout, d'analyser nos résultats de façon plus pointilleuse. Ce logiciel a également la capacité de générer des rapports personnalisés pour toute communication avec nos clients. En bref, c'est un outil intuitif permettant aux non-initiés en informatique de se familiariser très rapidement avec l'interface, tout en permettant aux plus chevronnés d'atteindre un niveau d'analyse extrêmement poussé.
RB
Rachid BEY — Responsable Laboratoire et Contrôle Qualité
Brüggen France

En savoir plus sur Qualikorn

Pourquoi avoir choisi un déploiement on-premise ?

Les contraintes de sécurité et de confidentialité des données de production du client imposaient un hébergement sur l'infrastructure interne. Qualikorn a été conçu pour fonctionner dans cet environnement sans dépendance externe.

Comment les 10 ans de données historiques ont-ils été migrés ?

Nous avons développé un pipeline de migration dédié qui a extrait, nettoyé et transformé l'intégralité des données du fichier Excel VBA vers la base PostgreSQL. Chaque enregistrement a été vérifié pour garantir l'intégrité des données.

Qualikorn est-il adaptable à d'autres secteurs ?

Les principes de Qualikorn (contrôle qualité, traçabilité, exports audit) sont transposables à tout secteur soumis à des exigences de conformité : pharmaceutique, aéronautique, emballage, etc. Contactez-nous pour évaluer votre contexte.

Pourquoi Bidev Consulting pour ce projet ?

L'équipe Bidev Consulting dispose d'une expérience terrain en contrôle qualité agroalimentaire. Cette connaissance intime des processus et des contraintes IFS a permis de concevoir une solution parfaitement adaptée aux besoins réels des équipes.

Un projet similaire ?

Diagnostic gratuit de 30 minutes — nous évaluons votre situation et proposons une approche adaptée.